User and Entity Behavior Analysis (UEBA)
Overview
Key Features
Step 1: Log in to CyTech - AQUILA
Step 2: Click on Identity Security
Figure 1. Overview
Step 3: Hover into leftmost panel to view all the Identity Security sections. This Process is applicable in all navigating into a Module.
Figure 1.1 Identity Security Navigation
Dashboard
Figure 2. Identity Security Dashboard
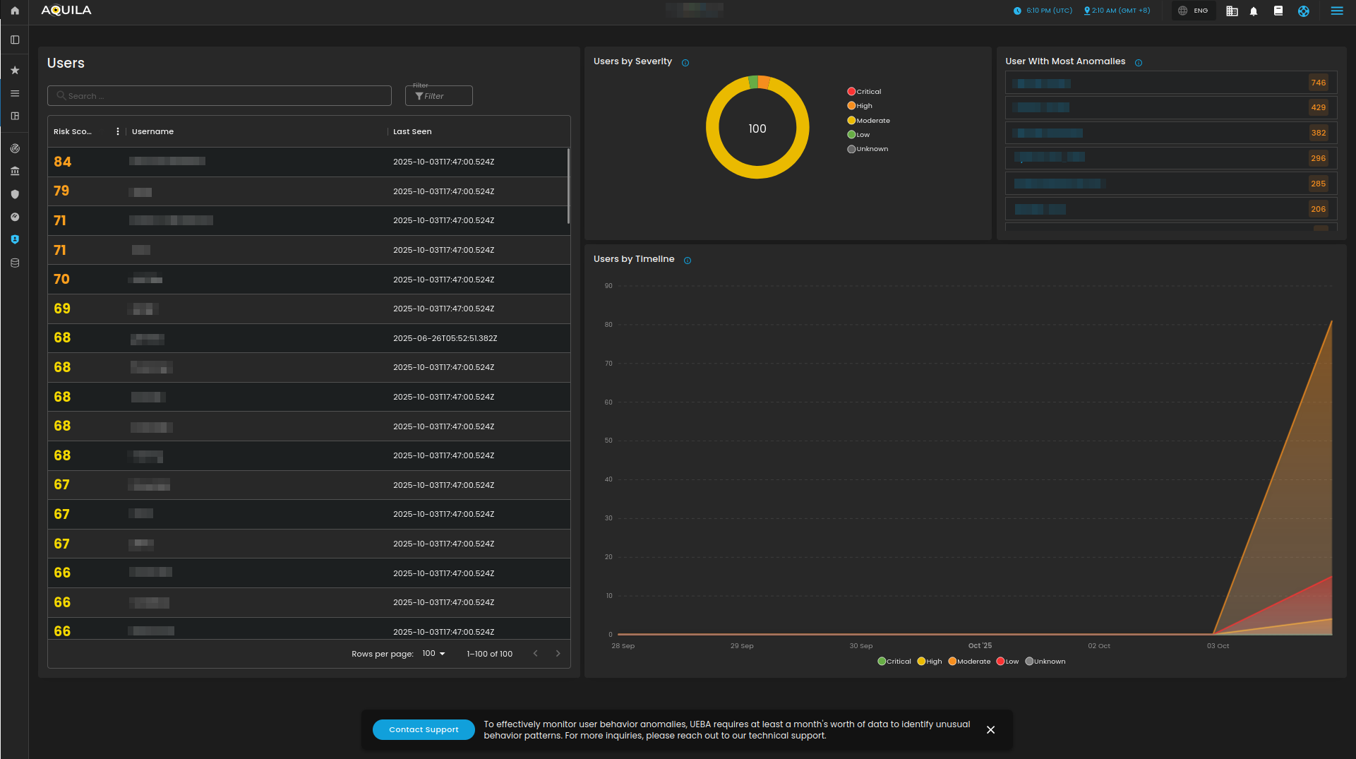
Users and Entity Behavior Analysis (UEBA)
Figure 3. Users and Entities
Anomalies
Figure 4. Anomalies




